
自动空调控制系统是一种能够自动调节室内温度和湿度的设备。它通过采集环境温度、湿度等信息,并根据设定的参数自动调整空调的运行状态,从而实现舒适的室内环境。本文将详细说明自动空调控制系统的组成及其工作原理。
一、自动空调控制系统的组成
自动空调控制系统主要由以下几部分组成:
温湿度传感器:用于采集环境温度、湿度等信息,将其转化为电信号,输入到控制系统。
控制器:负责接收环境传感器的信号,并根据设定的参数进行处理,控制空调的运行状态。
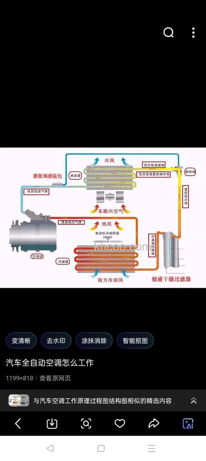
空调系统:包括压缩机、冷凝器、蒸发器、风扇等设备,用于实现冷热空气的交换。
通信模块:用于将控制器的指令传输到空调系统,控制空调的运行状态。
二、自动空调控制系统的工作原理
自动空调控制系统的工作原理主要包括以下几个步骤:
温湿度传感器采集环境温度、湿度等信息,并将其转化为电信号。
控制器接收环境传感器的信号,并根据设定的参数进行处理。
控制器根据处理结果控制空调系统的运行状态,包括启动、停止、调节压缩机的转速等。
通信模块将控制器的指令传输到空调系统,控制空调的运行状态。
三、自动空调控制系统的优点
自动空调控制系统具有以下优点:
节能:通过自动调节空调的运行状态,可以有效节约能源,降低运行成本。
环保:自动空调控制系统可以减少空调的运行时间,降低对环境的污染。
舒适:自动空调控制系统可以根据设定的参数自动调节室内温度和湿度,提供舒适的室内环境。
四、自动空调控制系统的应用
自动空调控制系统已经广泛应用于各种场所,包括家庭、办公室、商场、酒店、医院等。
总结:自动空调控制系统是一种能够自动调节室内温度和湿度的设备,其主要由温湿度传感器、控制器、空调系统和通信模块组成。自动空调控制系统通过采集环境温度、湿度等信息,并根据设定的参数自动调整空调的运行状态,从而实现舒适的室内环境。自动空调控制系统具有节能、环保、舒适等优点,已经被广泛应用于各种场所。