
变频空调是现代家庭中常见的空调类型,因其节能、静音等优点而受到消费者的欢迎。然而,一些用户反馈说他们的变频空调在炎热的夏季使用时,效果并不明显,甚至感觉不到冷气。这是为什么呢?本文将分析原因,并提出相应的解决办法。
一、变频空调的工作原理
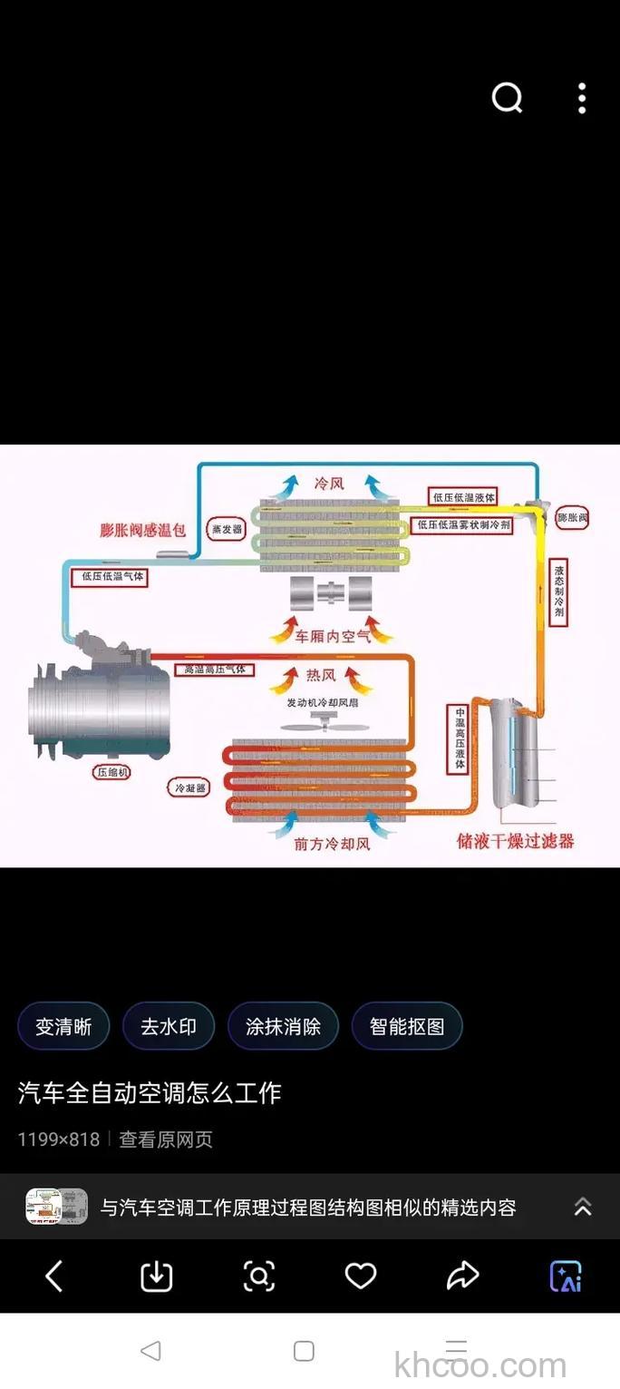
变频空调的工作原理是通过改变压缩机的转速来调节室内温度。当室内温度较高时,空调会提高压缩机转速,增加制冷效果;当室内温度较低时,空调会降低压缩机转速,减少制冷效果,从而实现节能省电的目的。此外,变频空调还能通过改变制冷剂的流量,进一步提高制冷效果。
二、变频空调不冷的原因
空调运行时间过长:变频空调在运行时,需要消耗一定的电能。如果空调运行时间过长,电能消耗过大,可能会导致制冷效果减弱。
制冷剂不足:如果制冷剂不足,也会导致空调制冷效果减弱。制冷剂是空调制冷的重要物质,如果不足,就会影响制冷效果。
空调系统故障:空调系统包括压缩机、冷凝器、蒸发器等多个部件,如果其中任何一个部件出现故障,都可能影响到空调的制冷效果。
空调设置不合理:空调的设置也会影响其制冷效果。例如,如果空调的设定温度过高,或者在室外温度较高的情况下还使用高风速,都可能导致空调制冷效果不佳。
三、如何解决变频空调不冷的问题
定期清理空调:定期清理空调的滤网和冷凝器,可以提高空调的制冷效果。
检查空调制冷剂:如果制冷剂不足,可以请专业的空调维修人员进行添加。
检查空调系统:如果空调系统出现故障,应及时请专业的空调维修人员进行维修。
调整空调设置:根据实际情况调整空调的设定温度和风速,以提高空调的制冷效果。
总的来说,变频空调虽然节能省电,但如果使用不当,可能会导致制冷效果不佳。因此,用户在使用变频空调时,应根据实际情况进行正确的操作,以提高空调的制冷效果。